The Home page is the first page the will be displayed after successfully authenticating to the Enterprise Orchestrator Portal.
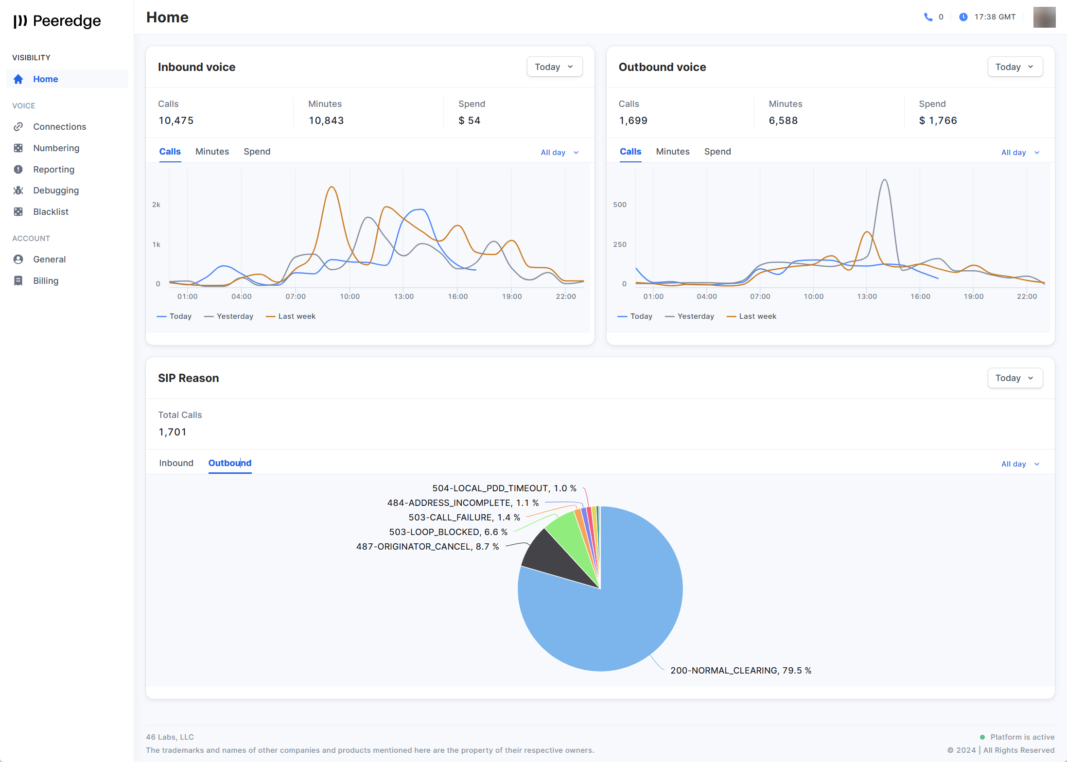
This page provides a graphical overview of the number of inbound and outbound calls, minutes of use, and spend for several pre-defined time ranges (Today, This Week, Last Week, This Month and Last Month). If Today is selected as the time range, then additional time ranges of All day, or the last 2, 4, 6 or 12 hours can be selected. At the far right is the first initial or avatar for the currently logged in user.
This page also includes a graphical overview of the SIP Reason report. This report provides a breakout by percentage of all inbound or outbound call attempts by SIP Response Code.

In the top right of this page (actually every page), the number of active calls is displayed just to the right of the telephone icon. The current time in Greenwich Mean Time (GMT) is displayed next to that. All CDRs, Traces, events, statistics, etc. are always stored in GMT time. At the far right is the first initial or avatar of the currently logged in user.

If you left-click on the first initial or avatar, you will have the option to Sign Out or view your profile settings or change your avatar.

The Profile settings displays your User name, email address and inactivity logout time. Note: Only the super admin can can the inactivity logout time. The supported inactivity logout times are Off, 30 minutes, 1 hour or 6 hours.

To change your avatar (profile picture) click the Edit button in the Personal information dialog box. To remove the current avatar click on Remove.

To add or change your avatar click the camera icon to open the file explorer window. Select an image and click on the Change avatar button.
Was this article helpful?
That’s Great!
Thank you for your feedback
Sorry! We couldn't be helpful
Thank you for your feedback
Feedback sent
We appreciate your effort and will try to fix the article